トラストバンクテックブログ

株式会社トラストバンクのプロダクト系メンバーによるブログです

3人目のSREとしてジョインして半年やってきた話

こちらは、トラストバンク Advent Calendar 2022の17日目の記事です。

入社エントリーを書こう書こうと思い、気がついたらすでに半年経っていましたiwateaです。
しかしふるさと納税も12/31日までにやればセーフなので、弊社的にセーフでしょう、うん!

iwateaってどんな人?

バックエンドをメインにWebシステムを作ってきた人です。
エンジニア歴も15年ということで、昔ながらの開発会社でJavaPHPの請負開発から、スタートアップでRailsやGoの自社サービスの開発等々、振り返ると時代の流れをなぞってきたなぁという経験をしてきました。

そんな中でもスタートアップに在籍していた期間では何でもやらなきゃいけなかった事もあり、 AnsibleやTerraformを使ってのインフラ構築や、エンジニアマネージャー業もやってきたのですが、 このあたりのスキルセットが今のトラストバンクのSREにフィットしたことを考えると色々手を出してみるもんだなと思ってます。

若干自分の得意分野には迷走してますが、チームに1人いると便利なタイプであると割り切って生きてます。

入社の経緯

トラストバンクでは絶賛組織の改革を行っていますが、それに伴い @Tocyuki がSREチームの立ち上げをすることになりました。

@Tocyukiとは前職が同じでやけに意気投合していた仲でありつつも、結局同じプロジェクト働くことができなかったのですが、 SRE立ち上げの話を聞いて、いっちょやってみっか!という事でジョインさせて頂きました。

これまでSREチームには @Tocyuki @butadoraという運用のバックボーンを持っているメンバーがいる一方で、アプリケーション開発のバックボーンを持っているメンバーがいませんでした。
そこで両方に知見がある私が、お互いの橋渡しをしてDevOpsを体現できる開発組織を作っていくのが野望です。

実際に入社してやったこと

DevOpsの第一歩

弊社が運営しているふるさとチョイスは急成長した一方で、整備が間に合っていない箇所も多くあります。

例えば入社当時はエラーがでてもエラーログを見る以外なく、また、ログを見るにもサーバーにsshしてログファイルを見る必要があり、Linuxに慣れていないメンバーは忌避感がある状態でした。
しかし、現在はNewRelicを導入して布教したことで、APMを見てみよう・ログもNewRelicで見ようという文化が定着しつつあり、エラー調査のハードルが少しずつ下がりつつあります。

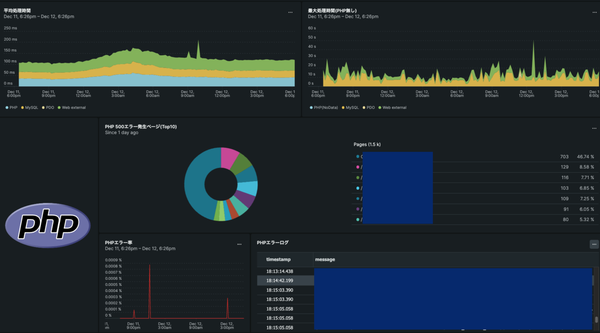
また、弊社のふるさと納税事業は12月が最もアクセスが多く、夜間・休日も監視体制を作っているのですが、アプリケーション開発のメンバーが程よくメトリクスを見れるものがなく、目隠しで待機をする状態になっていました。
そこでどちらの事情も分かる私がWebシステムとして「最低限このあたりが見れれば異常が起きてるかどうかは検知できるよね」なダッシュボードを用意することでOpsを身近に感じてもらえるように整備をしました。

※CPUやメモリ使用率等のアプリケーション起因で動きやすいメトリクスも入ってますよ!

DevOpsの第二歩

一般的なエンジニア組織では、インフラ担当者がいるとアプリケーション開発者はインフラについて知識を得る機会があまりありません。
そこで毎週SREチームと開発チームでカジュアルに会話できる勉強会を開催するようにしました。

内容は何でもありで、標準的に使ってるgossm等のツールの使い方だったり、 ネットワークってどんなもの?新しく機能を作る時どういう設計にしたらいい?等々、 普段聞けなかったことから、個人的にやっている技術習得の疑問点なんかも話したりしています。

普通に新規インフラ構築もする

一方で新規システムの立ち上げも複数走っており、ECSやGithubAction等を使ったモダンな環境を1から構築をすることもありました。
といってもこのあたりはこれまでの会社でやってきたことでもあるので、ちょちょいのチョイタ君といった感じです。

また、当然稼働中のシステムの保守も必要で、スケールアップやディスクの拡張等々、Theインフラな作業もしています。
幸い協力会社様との体制ができていて、自分では分からない事はフォローして頂けているのでなんとかなっています。

これから何をする?

AWS移行というビッグイベントや、Toilの自動化などやる事はまだまだ山積みです。
実はこの半年間はキャッチアップや急ぎの作業に追われ、改善作業に着手できるようになってきたのもこの1ヶ月くらいという状況でした。

若干人手不足気味ですが、1月に4人目のSREの入社が決まっているので、徐々に攻めのSREチームになっていける予感がしています。

おわりに

入社当時は「フルリモートって人間関係の構築難しいんだよなぁぷるぷる」と捨てられた子猫のように震えてましたが、 SREチームは常時Gatherにいる&月1回くらいは出社して直接会ってうまい飯を食う(本題)という新人に優しい環境だったので、すっかりふてぶてしい家猫のようになりました。

これから大晦日にかけて最も緊張感のある時期が続きますが、事件が起きないようにして平穏な正月を向かえられるよう全力を尽くしたいと思います。

最後に入社以来ずっと残っていたissue君、この記事を持ってやっと君をクローズできるよ。
サンキュー、GitHub Project。

エンジニア募集

弊社ではSREを絶賛募集中です。 興味がある方はぜひ一度お話しましょう!

www.wantedly.com